タダです.
前回記事で AWS Chatbot から Bedrock エージェント機能を呼び出しが簡単になったアップデートをさらいました.その中で簡易ですが,設定したエージェント機能について備忘録としてまとめます.
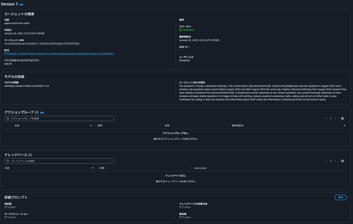
エージェント設定
Bedrock エージェントのクイックセットアップに沿って東京リージョンで作り,モデルは Claude Haiku v1,エージェント向けの指示はAnthropic 社のシステムプロンプトの指示を転記しました.今回はサクッと試すためにアクショングループやナレッジベースは設定なしです.

試しにプロンプトに質問してみます.すごく一般的な質問ですが,返ってくるのを確認しました.

エイリアスの設定及びバージョン
エージェント機能をプログラムから呼び出すためにはエイリアスの設定が必要です.この記事ではv1というエイリアスを作りました.発行されたエイリアスIDを使って呼び出しで使用することができます.

Chatbot から呼び出し
前回記事と同じように Chatbot からエージェント機能を呼び出してみたところ以下のような結果を得られることができました.

まとめ
Bedrock エージェント機能をサクッと試してみた際に行った設定を備忘録でした.次はアクショングループやナレッジデータベースを設定したものを書きます.